行业应用
- K8凯发国际
- 行业应用


一:制氮机的分类(按分离方法分类以及特点)
1、膜分离法 :直接制取,管道输送,陆续在供气,操作简单(纯度低,技术有待提升)。
2、变压吸附法 (PSA):直接制取,管道输送,陆续在供气,操作简单(寿命长,纯度高)。
3、深冷法 :(1)直接使用,像大型钢厂。
(2)生产出液氮,卖出,一些气站经气化,装瓶到用户(不陆续在)深冷技术强,操作复杂。
行业阀门的应用:

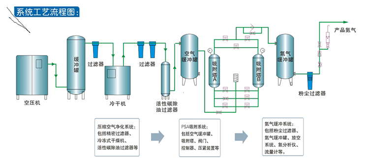
PSA变压吸附制氮机原理:
PSA变压吸附制氮机原理 主要是基于碳分子筛对氧和氮的吸附速率不同,碳分子筛优先吸附氧,而氮大部分富集于不吸附相中。碳分子筛 本身具有加压时对氧的吸附容量增加,减压时对氧的吸附量减少的特性。利用这种变压吸附的特性,实现氧气和氮气的分离,得到我们所需要的气体组分。由于吸附剂有一定的吸附容量,当吸附饱和时就需要再生,所以单吸附床的吸附是间歇式的,为保证陆续在供气,采用双吸附塔并联交替进行吸附,一塔工作一塔再生,陆续在产氮。

欢迎联系ESG销售团队,获取阀门应用方面的专业咨询!
电话:0532-82515988 0532-82523223
